Grid intelligence that runs where the grid does.
GridVeda monitors power transformers in real time using three AI models on NVIDIA hardware. No cloud. No delay. Just answers.
What you get
Three views. One system.
Fleet Overview
Monitor all 20 transformers at a glance with real-time health scores and AI alerts.

Transformer Detail
Deep-dive into individual units -- temperature, DGA, load, and fault history.

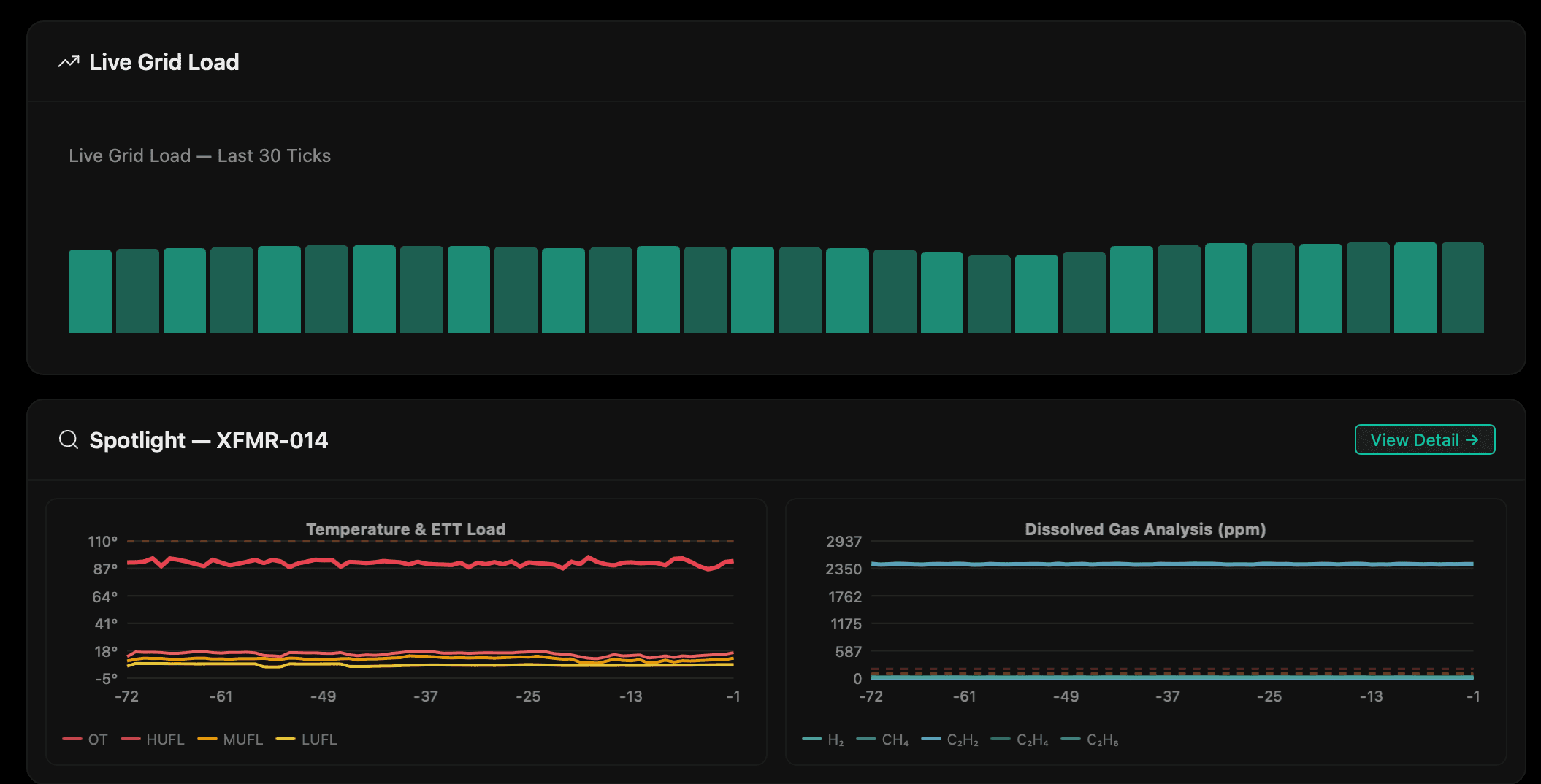
Live Grid Load
Real-time grid load ticks and spotlight analysis on high-risk transformers.

Under the hood
Three models. One verdict.
Each model handles a different dimension of grid intelligence -- from diagnostics to global awareness to responsible onboarding.
Conversational Analysis
Nemotron
Analyzes operator screens, translates natural language queries into diagnostics, and explains faults using IEEE standards.
Real-World Intelligence
Perplexity Sonar
Analyzes global grid situations, retrieves past anomaly data, and provides diagrams showing where grid failures will happen based on historical patterns.
Responsible AI Training
oss
Onboards new engineers, teaches them about the system, ensures knowledge transfer and responsible AI practices.
Performance
Built for the edge.
Research
Read the paper
GridVeda: An AI-Driven Grid Intelligence System for Real-Time Transmission Reliability Monitoring